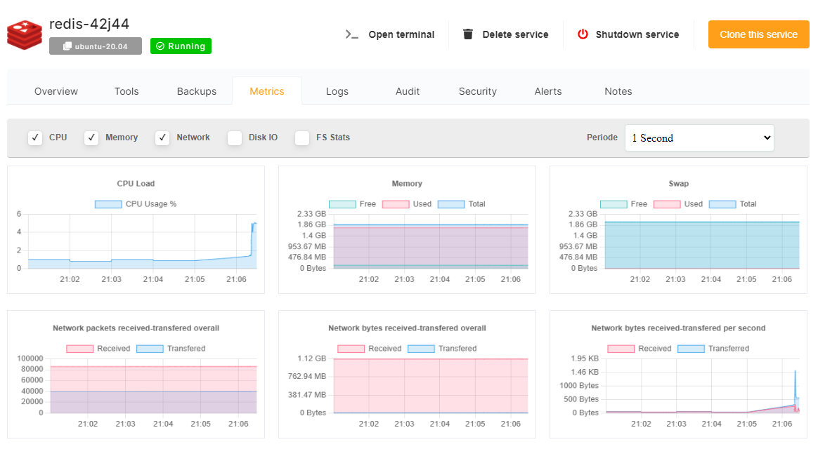
Metrics
Metrics tabs allow you to see in real time metrics of your service. You can configure the update period as low as 1 sec interval.
If you enable additional metrics in real time this will use more server cpu while you are viewing the dashboard. To limit cpu usage increase the update period interval or select fewer metrics to update.
